Introducing Aptos Ecosystem Dashboard and On-Chain Data
We're thrilled to announce the launch of the Aptos Ecosystem Dashboard on The Tie Terminal, along with the integration of Aptos on-chain data across our entire platform, including the Terminal and On-Chain API. This integration delivers our institutional client base access to a comprehensive suite of analytics for the Aptos network, allowing them to leverage The Tie Terminal to compare activity across the Aptos ecosystem and against other leading Layer 1 projects. Given Aptos's significant institutional following and relationships, this integration will allow all those institutions to delve deeper into Aptos data via The Tie. This is a meaningful integration and partnership bringing together one of the fast growing Layer 1s and top-tier data providers to serve the largest institutions in crypto.
Leveraging on-chain data, users can understand crucial context about the network’s performance and usage, as well as for decentralized applications. By gaining access to Aptos blockchain data via The Tie Terminal, users can garner invaluable insights, make more informed decisions, and deepen their understanding of Aptos across the Aptos ecosystem. This integration equips The Tie's extensive network of hundreds of leading institutions with in-depth coverage of one of the fastest-growing ecosystems in web3.
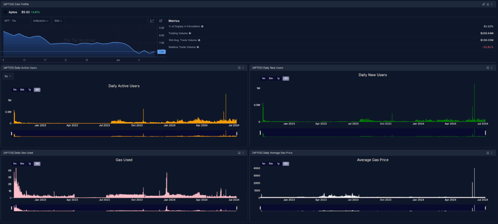
Within The Tie Terminal, we’ve curated an all-new Aptos Ecosystem Dashboard that consolidates key on-chain and off-chain metrics from across the Aptos ecosystem. Within the Aptos Ecosystem Dashboard, users will find an overview of Aptos’ overall network health and activity through charts reflecting active user accounts, as well as Gas usage and more.

Stay on top of all Aptos ecosystem news with a real-time feed that covers both the Aptos network and Aptos ecosystem projects, as well as a screener view displaying key metrics like price and trading volume, Block Count, Fees, and TPS.

Monitor Aptos's growth with charts showing Smart Contracts, and Ecosystem Projects and Protocol growth that highlights insights such as: Aries Markets, a DEX with built-in money markets, Amnis Finance, a liquidity Staking Protocol, and Thala, a DeFi Hyperapp are the most popular protocols on Aptos. They together contribute to ~72% of overall Aptos TVL.

Featuring a host of relevant components, the Aptos Ecosystem Dashboard showcases key insights about the Aptos ecosystem, with details around several distinct areas of activity. The Dashboard provides users with an at-a-glance view of the network's performance and health, inspiring deeper exploration throughout The Tie Terminal.
In addition to the all-new Dashboard, Aptos blockchain data is now integrated throughout The Tie Terminal’s suite of institutional tools, including Screener, Charting, and Alerting features, and within our On-Chain API.
Terminal users can access the Aptos Ecosystem Dashboard under "Presets" in the Dashboard Selection screen.