Introducing Tezos On-Chain Data Support
We are excited to announce the launch of Tezos on-chain data on The Tie Terminal and in our On-Chain API. Users of The Tie Terminal can now access a suite of robust analytics on Tezos-based assets and compare Tezos activity vs. that of other major layer 1s supported by The Tie.
Blockchain data provides unrivaled transparency and depth of information about on-chain applications, granting investors and traders a deeper understanding when making informed decisions and helping build conviction in assets of interest. With the seamless integration of Tezos on-chain data, The Tie's expansive clientele of more than 150 institutional investors now possesses invaluable access to real-time insights from one of the major digital asset ecosystems. This wealth of data empowers investors to refine and sharpen their trading and investment strategies.
"We are delighted to unveil the integration of Tezos on-chain data into The Tie Terminal and The Tie APIs, unlocking immense value for traders and investors. This collaboration provides real-time actionable insights and robust analytics from across the Tezos ecosystem, enabling The Tie's institutional client base to make better informed decisions"
-Amar Odedra, Venture Capital Lead at Tezos
As part of our partnership with the Tezos Foundation, we have created a custom Tezos Network Overview Dashboard, which provides all Terminal suers with key Tezos-related metrics.
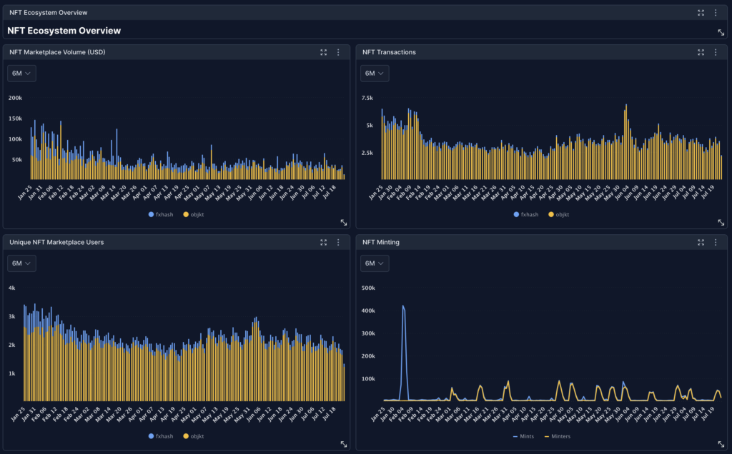
Tezos' thriving NFT community, low energy consumption, and affordable fees position the blockchain as an attractive platform for NFT projects. The Tie Terminal dashboard supports a range of Tezos NFT ecosystem data, with metrics ranging from marketplace volume, transactions, unique users, minting, top NFT collections, and a 24hr mint screener. Coverage includes activity from the leading NFT marketplaces on Tezos, fx(hash) and Objkt.

The Tezos Dashboard's coverage ranges from broad ecosystem level insights to individual collection data. Within each NFT collection, users can find topline metrics like transaction volumes and average sale price, as well as longer-term trends.

Coverage goes beyond NFTs and includes data around the top coins on Tezos. The Tezos dashboard offers a Coins Overview, showcasing high-level performance and activity of Tezos ecosystem tokens, with insights around transaction volumes, active addresses, top holders, and daily holder balances.

Building conviction in an asset requires more than just isolated deep dives. Users of The Tie Terminal can now benchmark Tezos on-chain activity to that of Ethereum, Avalanche, and Polygon using The Tie Terminal's various charting features and can screen for key opportunities within the Tezos ecosystem. Combine Tezos on-chain data with The Tie Terminal's sentiment, news, derivatives, market, and development data to get the most complete view of Tezos activity.
All of the core metrics available on Tezos are available directly via The Tie Terminal, via API, and a number of leading retail-facing platforms in crypto that integrate on-chain data from The Tie.
To learn more about our Tezos on-chain data, schedule a call with our team.