Introducing the Canton Network Overview on The Tie Terminal
We are excited to launch the Canton Network Overview on The Tie Terminal, offering an in-depth look at Canton’s public infrastructure. This overview provides key insights into network activity, adoption trends, and tokenomics, giving visibility into how Canton Coin is used to pay fees and rewards participants, application builders and operators for providing and creating network utility.
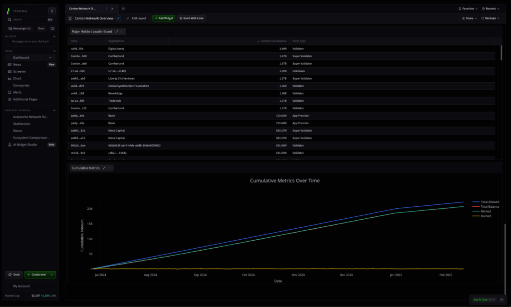
By tracking real-time metrics from the Canton Network’s Global Synchronizer, users can monitor Canton Coin supply, transaction activity, validator participation, and application performance. These insights help illustrate how Canton Coin powers network adoption and ecosystem growth, and a window into application activity.
A New Standard for Digital Finance
Canton connects digital asset supply and institutional demand with configurable privacy, providing a critical foundation for secure 24/7 movement of assets and capital across decentralized open rails. The network has mobilized $3.6T of tokenized RWAs, stablecoin on and off ramps, and a growing wallet and custody ecosystem, while allowing participants to maintain the privacy and individual sovereignty they demand. The result is an ecosystem that preserves essential market practices, allowing organizations to execute their trading strategies discreetly while harnessing the full potential of asset mobility and liquidity experienced in crypto-capital markets.
Bridging Traditional and Digital Finance
As technology accelerates in 2025, the convergence of traditional finance and crypto is driving the next phase of the digital economy. The Canton Network is positioned at the forefront of this transformation, creating a more efficient, private, and scalable financial ecosystem.

Understanding Canton Coin Tokenomics
The overview provides a real-time view of the Canton Coin supply since its genesis in mid-2024. Available data enables comparisons between minted rewards and burned fees, offering insight into the network’s inflation or deflation rate and application activity.
Key features include:
- Validator Tracking – View live Super Validator nodes forming the core of the Global Synchronizer’s decentralization and track validators actively participating in applications.
- Network Participants – See major institutional crypto market makers, asset issuers, and leading traditional finance firms already connected to the public network and its applications.
- Reward Distribution – Analyze how rewards are allocated across different participants, reflecting changes over time. Initially, Super Validators received the highest rewards, but following the first halving, application providers now receive an increased share, signaling early-mover advantages for those contributing utility.

Tracking Ecosystem Growth and Featured Applications
The overview highlights how top-performing applications contribute to network utility and access additional minting rights through transaction activity.
- High-utility applications, such as Hashnote (USYC), a market-leading yield-bearing tokenized treasury asset, Brale, a stablecoin issuer, and 3Trade, an on-ramp for validators and others to buy traffic, are driving engagement and earning rewards as featured app providers that leverage Canton Coin as part of their applications.

Comprehensive Network Overview
A summary section provides a detailed breakdown of rewards across different roles within the ecosystem, showcasing how organizations contribute to network activity. This includes a burn analysis, demonstrating how different participants generate long-term value for the Canton Network.
New features and data are being added as we speak to provide additional insights into the networks tokenomics. Explore the Canton Network Overview today on The Tie Terminal and gain access to real-time insights into one of the most advanced and rapidly growing blockchain ecosystems.
Clients of The Tie Terminal can access the Canton Network Overview here: https://terminal.thetie.io/dashboard/preview/150d71e7-5bc7-4e52-90f2-ac84c6b16aee
If you are not yet a user of The Tie Terminal, connect with our team to learn more and see the Canton Network Overview in action: https://www.thetie.io/contact/
This report is for informational purposes only and is not investment or trading advice. The views and opinions expressed in this report are exclusively those of the author, and do not necessarily reflect the views or positions of The Tie Inc. The author may be holding the cryptocurrencies or using the strategies mentioned in this report. You are fully responsible for any decisions you make; the Tie Inc. is not liable for any loss or damage caused by reliance on information provided. For investment advice, please consult a registered investment advisor. The Tie Inc. provides services to Digital Asset (US) Corp. In addition, The Tie Inc. operates as a founding super validator of the Canton Network and as such is eligible to mint and hold Canton Coin rewards based on the utility it provides to the Canton Network and its participants.